
SEO en descripciones de producto: Guía 2026
Descubre cómo redactar descripciones de producto SEO que posicionen en Google y conviertan. Desde keyword research hasta automatización con IA y datos estructurados.
20 mar 2026
Aprende a gestionar productos descatalogados para evitar errores Soft 404 y mantener tu autoridad con redirecciones 301 estratégicas.

La gestión de productos agotados es una decisión estratégica para el SEO de catálogo porque afecta directamente a la experiencia de usuario y a la forma en la que los buscadores valoran la utilidad de una URL. Que mantengas la ficha con stock cero, la redirijas con un 301 o la elimines con un código 404 o 410 depende estrictamente de si la falta de stock es temporal o si el producto está definitivamente descatalogado.
En esta fase de diagnóstico, el objetivo es limpiar el ruido en tus datos para detectar señales de "Soft 404" y priorizar acciones antes de perder posicionamiento.

Definir correctamente el tipo de agotamiento evita decisiones que dañan la autoridad y el tráfico acumulado.
Abórdalo así: Añade un campo en tu PIM (Product Information Management, la plataforma central para gobernar la información de tu catálogo) para el "tipo de agotamiento" y sincroniza ese atributo con un metafield en Shopify. Los Shopify metafields permiten añadir datos personalizados a productos para automatizar la comunicación de disponibilidad y mejorar las plantillas del tema sin tocar código complejo.
Ejemplo concreto:
En el PIM, crea el campo tipo_agotamiento con valores temporal y permanente. Mapea este campo a un metafield de definición de producto en Shopify (custom.stock_status).
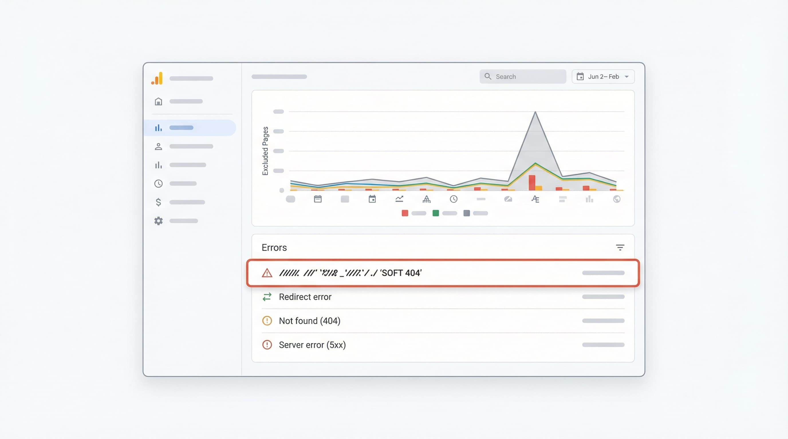
Un Soft 404 ocurre cuando una URL devuelve un código de estado 200 (OK) al navegador, pero el contenido de la página indica que el producto no existe, está vacío o tiene muy poco contenido útil ("thin content"). Los motores de búsqueda detectan esta discrepancia y pueden retirar estas páginas del índice por baja calidad, provocando una caída silenciosa de tráfico.
Cómo detectarlo: Revisa el informe de Páginas (anteriormente Cobertura) en Google Search Console. Esta es la herramienta gratuita de Google para monitorizar la indexación y los errores. Busca la pestaña "Excluidas" o "Errores" y filtra por "¿Soft 404?". Complementa esto con un crawl técnico (usando Screaming Frog o similar) para comprobar respuestas HTTP y buscar patrones de contenido como "Producto no encontrado" dentro de páginas que devuelven código 200.
Para profundizar en cómo Google clasifica estos errores, la documentación de Google Search Central resulta útil para entender la detección de soft 404 y los procedimientos recomendados.
Ejemplo: Una ficha de producto que, al agotarse, oculta la descripción, las fotos y el precio, dejando solo un botón deshabilitado y el texto "Sin stock". Google renderiza la página, ve que está vacía de valor y la marca como Soft 404 aunque el servidor diga "200 OK".
Para no reaccionar a ciegas, prioriza acciones basándote en datos. Aborda el diagnóstico en 5 pasos claros:
temporal o permanente en PIM o Shopify.Ejemplo práctico: Si un producto de alto historial de tráfico está descatalogado pero tiene enlaces entrantes de blogs importantes, redirígelo con 301 a la categoría más relevante o al modelo nuevo, en lugar de a la home.
Para equipos que gestionan catálogos dinámicos en Shopify, el manejo de productos agotados es crítico. Este framework de decisión aplica criterios de negocio (ventas futuras) y SEO (enlaces y tráfico) para elegir la respuesta del servidor adecuada.

Por qué importa: Mantener la respuesta 200 es adecuado cuando la página sigue aportando tráfico, retiene autoridad de enlaces o genera señales de conversión (leads) incluso sin stock inmediato.
Cómo abordarlo: Conserva el contenido completo en la PDP (Product Detail Page): descripción, imágenes y reviews. Muestra la disponibilidad estimada y activa una suscripción de "Avísame cuando esté disponible" (Back-in-stock alert).
restock_date) para que la plantilla muestre información clara al usuario.availability configurada correctamente (ej. https://schema.org/OutOfStock) para no confundir a los bots.Ejemplo breve: Una ficha de unas zapatillas "Edición 2024" que volverán en 2 semanas. Mantiene respuesta 200, muestra guía de tallas, valoraciones y un formulario de email.
Por qué importa: La redirección 301 (permanente) transfiere la autoridad (PageRank) y el tráfico cuando el producto desaparece definitivamente y existe una alternativa directa que satisface al usuario.
Cómo abordarlo: Redirige a la variante o producto sustituto más cercano o a la subcategoría específica que mejor mantiene la relevancia semántica.
Ejemplo breve: Producto descatalogado "Modelo X v1" sustituido por "Modelo X v2". Implementar 301 de la URL antigua a la nueva.
Por qué importa: Los códigos 404 (No encontrado) y 410 (Gone/Desaparecido) indican a Google que la página no aporta valor y no tiene sustituto. El 410 es más explícito sobre la eliminación permanente y suele provocar una desindexación más rápida.
Cómo abordarlo: Usa 410 para retiradas permanentes de productos sin demanda, sin enlaces externos y sin tráfico histórico. Usa 404 si prefieres que los bots decidan con más cautela o si es una eliminación accidental que podrías revertir.
Ejemplo breve: Una colección limitada de camisetas de un evento de 2018, agotada hace años y sin tráfico actual. Devolver 410 para acelerar la limpieza del índice de Google.
Contexto: Los soft 404 diluyen la calidad del sitio. Monitorizar Search Console y filtrar estos errores es una tarea de mantenimiento mensual obligatoria.
Checklist rápido:
Fuentes: Puedes consultar discusiones y guías en los foros de Search Console sobre cómo los motores de búsqueda tratan los Soft 404 para ajustar tu umbral de riesgo.
La gestión SEO de productos agotados en Shopify debe ser operativa, escalable y medible. No basta con decidir la estrategia; la ejecución técnica debe ser impecable para evitar bucles de redirección o datos estructurados contradictorios.
Contexto: Elegir entre mantener la URL, redirigirla o devolver 404/410 evita la pérdida de autoridad.
Cómo abordarlo: Construye una matriz (Excel o Google Sheets) con criterios claros: demanda histórica, tráfico orgánico (últimos 12 meses), enlaces entrantes (backlinks), y existencia de reemplazo.
Ejemplo: Producto con 500 visitas/mes y 3 enlaces externos -> 301 a la categoría superior inmediata.
Contexto: Shopify permite gestionar redirecciones nativas, pero el volumen puede requerir herramientas externas o importaciones.
Cómo abordarlo:
origen, destino, tipo (301) y motivo.Ejemplo:
CSV de carga: /products/botas-viejas -> /products/botas-nuevas.
Contexto: Si el producto volverá, la URL debe resistir.
Cómo abordarlo: Muestra claramente el estado en la PDP. Si hay previsión, muestra la fecha estimada de reposición.
availability con valor out_of_stock pero no elimines el producto del feed si quieres mantener la ficha viva.
Ejemplo: PDP con etiqueta visible "Sin stock temporalmente", campo para email "Avísame" y carrusel de "Similares en stock".
Contexto: El Schema (JSON-LD) y los metafields comunican la disponibilidad a los robots de búsqueda de forma inequívoca.
Cómo abordarlo:
En Shopify, usa metafields para guardar atributos como availability_status, expected_restock_date y replacement_sku.
offers.availability coincida con la realidad (http://schema.org/OutOfStock).Ejemplo:
Metafield custom.restock_date con valor 2023-12-01. Schema reflejando este dato.
InStock mientras el botón de compra está deshabilitado. Google penaliza esta inconsistencia en Merchant Center y Rich Snippets.Contexto: Verificar que no existan errores de rastreo ni URLs indexadas incorrectamente es imprescindible tras cualquier despliegue de catálogo.
Cómo abordarlo: Prepara un protocolo de QA (Quality Assurance):
Location en las redirecciones 301.Ejemplo:
Comando rápido en terminal para verificar headers:
curl -I https://tu-tienda.com/producto-agotado
Debe devolver HTTP/2 301 y la location correcta.
Gestionar el ciclo de vida de cientos de referencias y sus redirecciones manualmente es propenso a errores humanos y consume horas de equipo técnico.
ButterflAI detecta cambios en el estado de tu stock (PIM o Shopify) y automatiza la respuesta SEO adecuada. ButterflAI genera sugerencias de redirección basadas en similitud semántica, actualiza los metafields de disponibilidad y ajusta el contenido de la ficha para retener tráfico, asegurando que tu catálogo esté siempre optimizado, con o sin stock.
Profundiza en guías y herramientas conectadas con este tema.
Respuestas rápidas a las dudas más comunes.

Descubre cómo redactar descripciones de producto SEO que posicionen en Google y conviertan. Desde keyword research hasta automatización con IA y datos estructurados.
20 mar 2026

Descubre un flujo de trabajo centrado en la gobernanza para crear FAQs de producto de alta intención a partir de datos reales de clientes, desplegarlas de forma segura y medir su impacto en el CTR de las SERP.
20 feb 2026

Guía técnica para elegir la mejor app SEO para Shopify, evaluando impacto en Core Web Vitals, indexación y escalabilidad de catálogo sin errores técnicos.
7 feb 2026